【サブスク版】Yahoo!広告レポート for Looker Studio v1.0(0016)
Yahoo!広告レポートの決定版。Gemini分析にも対応。
Yahoo!広告アカウントの閲覧権限を付与するだけで、最短1営業日でプロ品質のLooker Studioレポートが完成します。標準のコネクタが用意されていないYahoo!広告も自動連携。検索広告・ディスプレイ広告の成果をこれ1つで可視化できる全36枚の網羅的なレポートを提供。
初心者でも扱いやすい設計に加え、Geminiによる分析に最適化されています。レポートのPDFデータをAIに渡すだけで、精度の高い現状分析や改善案が瞬時に手に入るのも大きな魅力。面倒な作業はツールに任せ、あなたはAIと共に「成果を出す」ことに集中しましょう。広告運用担当者必携のツールです。
※ 複数の広告媒体データを一元化したい方は、「[0008] Web広告レポート for Looker Studio」をご利用ください。ほぼすべての広告媒体(計33種類)に対応しています。
レポート一覧
標準レポート
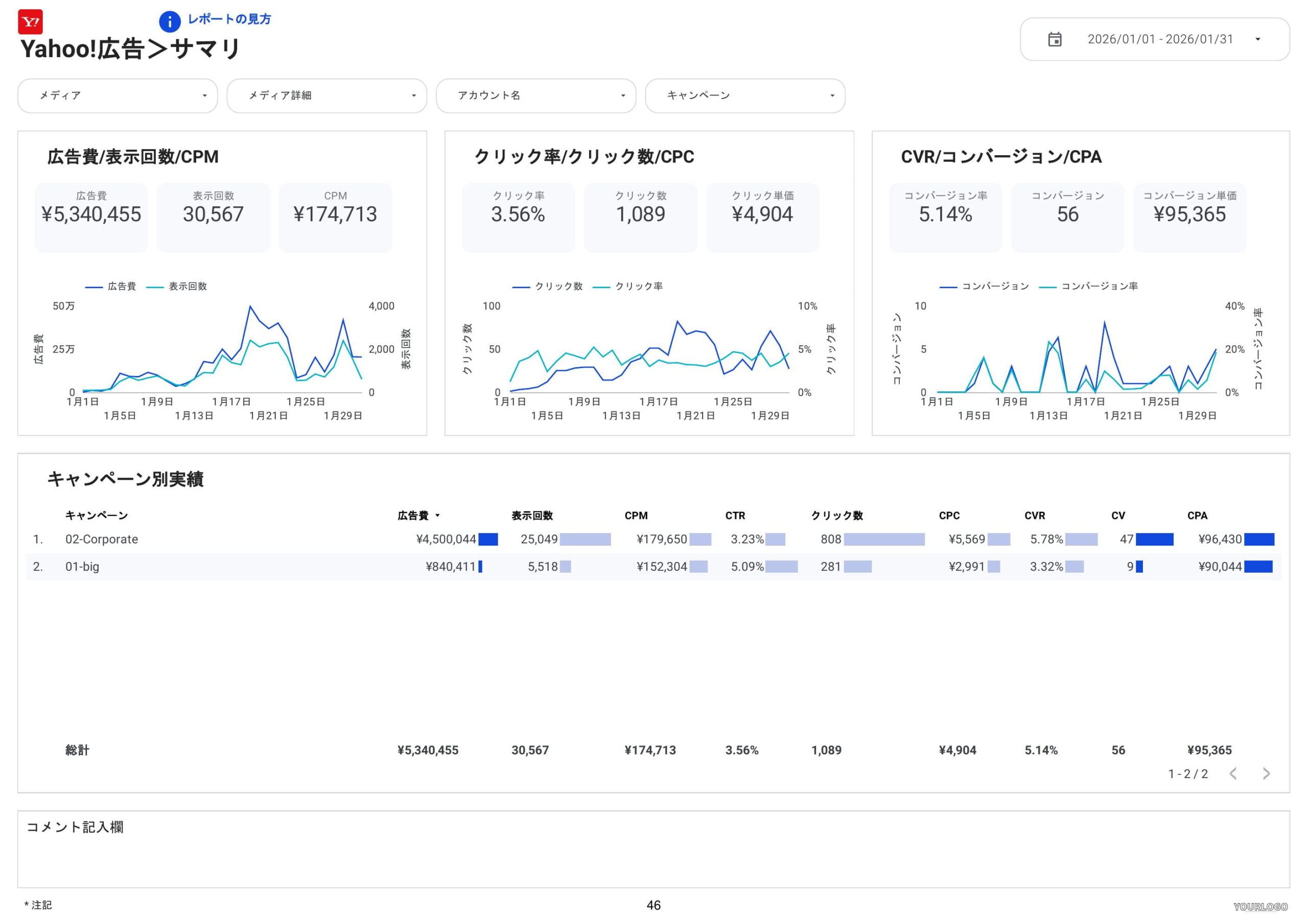
全体サマリから、詳細な配信データ・属性データまでを網羅したレポートです。
- サマリ、月別・週別・日別推移
- CV詳細
- キャンペーン、広告グループ、キーワード、検索語句
- 広告(検索・ディスプレイ・動画)、ランディングページ
- 属性別実績(性別、年齢、都道府県、市区町村、デバイス、プレースメント)
対前の期間レポート
前期間との比較(変化率・差分)に特化したレポートです。
- サマリ
- キャンペーン、広告グループ
- キーワード、検索語句
詳細レポート
各種評価をバブルチャートで可視化したものや、オークション分析に特化したレポートです。
- オークション分析(キャンペーン別、広告グループ別、キーワード別)
- キーワード詳細、検索語句詳細
- 日別推移グラフ(キャンペーン、広告グループ、広告セットなど)
- 各種評価バブルチャート(キャンペーン、広告グループ、キーワード、ランディングページ)
こんな方におすすめ
・多忙で分析まで手が回らない事業会社のマーケター
日々の入稿や施策運用に追われ、データ集計に限界を感じている方
・報告業務の工数を削減し、提案の質を上げたい広告代理店
手動でのデータ集計ミスを防ぎ、クライアントへ高品質で分かりやすいレポートを提供したい担当者
・最新のAI(Gemini等)を活用してスマートに意思決定したい方
レポートをAIにアップロードするだけで、改善案の策定まで数分で完結させ、意思決定を加速させたい方
Yahoo!広告レポートをインハウスプラスのLooker Studioレポートで自動化するメリット
- データが自動更新され、レポート業務を自動化できる
- 見やすいグラフで誰にでも分かりやすいレポート
- URL共有・PDF化・自動メールなど共有がスムーズ
- 無料のGoogle広告コネクタでは取得できないバナー画像レポートにも対応
- カスタマイズも自由自在(手数料設定やCVアクションの個別設定も可)
製品仕様・対応機能一覧
| 項目 | 内容 |
|---|---|
| 利用に必要なもの | Looker Studioのアカウント(無料でOK) 対象の広告アカウントの権限をインハウスプラスに付与(閲覧者以上) |
| 出力先・形式 | Looker Studio |
| データソース | BigQuery(Meta広告の公式APIを通じてデータ取得) |
| ページ数 | 36ページ |
| 過去データ | 初回に過去13ヶ月間のデータ取得後、日次で追加更新 |
| データ更新頻度 | 毎日(朝9時までに前日までのデータを更新) |
インハウスプラスのWeb広告レポートが人気の理由
リーズナブルな料金設定|月4,980円から・追加費用なし
アカウント数が少なくても申し込みやすい、月額4,980円(3アカウント)からの低価格を実現。データ蓄積に必要なBigQuery費用はインハウスプラスが負担するため、隠れたオプション費用は一切ありません。商用利用にも対応しており、クライアントへレポート提供費として請求することも可能です。
様々なニーズに対応&自由にカスタマイズ|代理店機能も充実
ユーザーのニーズに合わせて、Looker Studio上でレイアウトや指標を自由にカスタマイズ可能。運用手数料込みの「グロス表記」や、施策の振り返りに便利な「コメント機能」など、広告代理店向けの機能も標準装備しています。GA4連携やコンバージョンアクションの個別選択など、柔軟な設定も思いのままです。
高い専門性と充実したサポート体制|権限付与だけで即日導入
面倒な初期設定は不要です。広告アカウントの閲覧権限を付与いただくだけで、最短1営業日で完成したレポートをお届けします。導入後も無料のテクニカルサポートが利用できるため、専門知識がなくても安心して運用を開始できます。3,000社以上の導入実績に裏打ちされたプロ品質を体感してください。
AIによる要約・分析を自動化|Gemini対応で改善プランも即作成
インハウスプラスのレポートはAIが読み取りやすいデータ構造で設計されています。出力したレポートをGeminiなどのAIにアップロードするだけで、複雑な複数媒体のデータ要約や、次の打ち手となる改善プランの作成が数分で完了。分析工数を大幅に削減し、意思決定のスピードを加速させます。
導入の流れ
(1) トライアルお申込み:お客様
(2) 対象アカウントの権限付与とフォーム連絡:お客様
(3) (2)から1営業日で完成レポートを送付:インハウスプラス
(4) 継続してご利用いただく場合は、トライアル終了日までに以下URLよりお申し込み:お客様
・Lightプラン(3アカウントまで):お申し込みページ
・Standardプラン(10アカウントまで):お申し込みページ
利用可能なディメンションと指標
広告レポートに必要なディメンションと指標を網羅しています。詳しくは無料トライアルの実際のレポートでご確認ください。万一不足している項目があれば追加も可能ですのでお気軽にお問い合せください。
更新情報
- レポートをリリースしました(2026/03/24)
FAQ(よくある質問)
□ 契約に関するご質問
レポート作成対象アカウント数とは何ですか?
レポート作成の対象となる、各広告媒体のアカウント数です。 たとえば、A社のMeta広告とLINE広告、B社のMeta広告のレポートを作成する場合、合計3アカウントとしてカウントされます。なお、同一の広告アカウントであっても、2種類の異なるレポートを作成する場合は2アカウントとして計算いたします。
利用する広告アカウントは変更可能ですか?
はい、可能です。Standardプランでは毎月3アカウント、Lightプランでは毎月1アカウントまで、無料でアカウントをご変更いただけます。
10アカウント以上はどのような料金プランになりますか?
Standardプランの上限である10アカウントを超える場合、5アカウントにつき月額7,400円(1アカウントあたり1,480円)の追加オプションをご利用いただけます。
商用利用は可能ですか?
はい、可能です。広告代理店様や制作会社様において、レポート作成費用としてクライアント様へご請求いただくケースも多数ございます(費用設定はお客様にて自由に行っていただけます)。ただし、弊社製品の無断複製や、独自のレポートツールとして提供するなど、弊社の競合となるような利用は利用規約にて禁止しております。
最低契約期間はありますか?
最低契約期間は設けておりません。プランは1ヶ月ごとの更新となりますので、万一ご不要になった場合でも最短1ヶ月でのご解約(キャンセル)が可能です。
プランの変更やキャンセルはいつでも可能ですか?
はい、可能です。お申し込み後に発行されるマイページより、お客様ご自身でいつでもプランの変更、キャンセル、一時休止のお手続きを行っていただけます。
データが第三者に見られることはありませんか?
はい、第三者に閲覧されることはございません。利用規約には双方向のNDA(秘密保持契約)を盛り込んでおり、セキュリティ要件の厳しい多くの上場企業様にも安心してご利用いただいております。
買い切りプランでもWeb広告・SNSレポートは使えますか?
いいえ、ご利用いただけません。Web広告・SNSレポートは、サブスクリプションプラン(Light / Standard)のみでのご提供となります。
お支払い方法は何がありますか?
決済システムにStripeを導入しており、各種クレジットカード、Apple Pay、Google Payに対応しております。請求書払いをご希望のお客様は、お問い合わせフォームよりご連絡ください。
領収書の発行は可能ですか?
はい、可能です。決済完了後、インボイス制度に対応した領収書が自動送信メールにて即時送付されます。
無料トライアルは本当に費用は発生しませんか?
はい、一切発生いたしません。無料トライアルのご利用にあたり、クレジットカードのご登録も不要です。
□ サービスに関するご質問
導入の流れを教えてください。
導入マニュアルに沿って権限を付与いただき、専用フォームからご連絡いただくだけでお客様側の作業は完了です。その後、インハウスプラスにてレポートを作成し、通常1営業日で完成版をお送りいたします。一度レポートが完成した後は、データは毎日自動で更新されます。
買い切りプランのGoogle広告とLight/StandardプランのGoogle広告の違いは何ですか?
LightおよびStandardプランのGoogle広告レポートでは、公式のGoogle Ads APIを使用しております。これにより、Looker Studioで無料提供されているGoogle広告コネクタでは取得できない「クリエイティブレポート」にも対応している点が大きな違いです。
サポートはありますか?
はい、無料のテクニカルサポートをご利用いただけます。無料サポートの範囲は操作方法などのご案内(レクチャー)に限られますが、ご自身での設定が難しい場合は、別途リーズナブルな料金にて「カスタマイズ代行」も承っております。
テンプレートにないディメンション・指標も追加できますか?
はい、可能です。基本的に各広告媒体の管理画面と同じデータを取得しておりますので、ご希望の項目が見当たらない場合はお気軽にお問い合わせください。インハウスプラスにて追加対応いたします。
![0008Web広告レポート①20260210_demo-46 [0008] Web広告レポート for Looker StudioのYahoo!広告サマリ](https://inhouse-plus.jp/wp-content/uploads/2026/02/0008Web広告レポート①20260210_demo-46-1612x1139.jpg)
![0008Web広告レポート①20260210_demo-47 [0008] Web広告レポート for Looker StudioのYahoo!広告月別推移](https://inhouse-plus.jp/wp-content/uploads/2026/02/0008Web広告レポート①20260210_demo-47-1612x1397.jpg)
![0008Web広告レポート①20260210_demo-50 [0008] Web広告レポート for Looker StudioのYahoo!広告CV詳細](https://inhouse-plus.jp/wp-content/uploads/2026/02/0008Web広告レポート①20260210_demo-50-1612x1139.jpg)
![0008Web広告レポート①20260210_demo-51 [0008] Web広告レポート for Looker StudioのYahoo!広告キャンペーン](https://inhouse-plus.jp/wp-content/uploads/2026/02/0008Web広告レポート①20260210_demo-51-1612x1139.jpg)
![0008Web広告レポート①20260210_demo-53 [0008] Web広告レポート for Looker StudioのYahoo!広告キーワード](https://inhouse-plus.jp/wp-content/uploads/2026/02/0008Web広告レポート①20260210_demo-53-1612x1139.jpg)
![0008Web広告レポート①20260210_demo-56 [0008] Web広告レポート for Looker StudioのYahoo!広告広告クリエイティブ(ディスプレイ)](https://inhouse-plus.jp/wp-content/uploads/2026/02/0008Web広告レポート①20260210_demo-56-1612x1139.jpg)
![0008Web広告レポート①20260210_demo-58 [0008] Web広告レポート for Looker StudioのYahoo!広告性別](https://inhouse-plus.jp/wp-content/uploads/2026/02/0008Web広告レポート①20260210_demo-58-1612x1139.jpg)
![0008Web広告レポート③詳細レポート20260210_demo-30 [0008] Web広告レポート for Looker StudioのYahoo!広告のキーワード評価](https://inhouse-plus.jp/wp-content/uploads/2026/02/0008Web広告レポート③詳細レポート20260210_demo-30-1612x1139.jpg)