【サブスク版】広告効果測定レポート(Web広告×GA4CV)for Looker Studio(0013)
誰でもかんたんにWeb広告の広告効果を広告管理画面のコンバージョンとGA4コンバージョンの両方で評価できる、高機能な広告効果測定レポートです。GA4コンバージョンを利用することでラストクリックだけでなく、新規ユーザー獲得に貢献した広告のアトリビューション分析も可能です。出稿媒体が増え、各広告媒体の正確な効果が分かりづらくなってきた方にオススメです。
広告効果測定レポート(Web広告×GA4CV)for Looker Studio(0013)の基本情報
- データソース:合計33種類の広告媒体に対応(各広告媒体API)、GA4
- 出力先:Looker Studio
- 過去データ:初回に過去13ヶ月分を取得後、前日までのデータが蓄積されます
- 更新頻度:日次
- 自動更新タイミング:毎朝9時までに前日までのデータを更新
サブスクリプションプラン(Light・Standardプラン)の特徴
初期設定不要で月額4,980円から、プロ仕様の高品質なWeb広告やSNSレポートをLooker Studioで自動化できる非常にお得なプランです。
特徴1:リーズナブルな料金設定
- 月4,980円から使える:アカウント数が少なくても申し込みやすいプラン
- オプション費用なし:BigQuery費用はインハウスプラスが負担、隠れたオプション費用なし
- 商用利用に対応:提出先のお客様にレポート費として請求可能
特徴2:様々なニーズに対応&自由にカスタマイズ
- 自由にカスタマイズ:ユーザーのニーズに合わせて自由にカスタマイズ可能
- 代理店向け機能も充実:運用手数料込みのグロス表記やコメント機能
- 柔軟なコンバージョン設定:コンバージョンアクションの選択、GA4コンバージョンも利用可能
特徴3:高い専門性と充実したサポート体制
- 初期設定不要:レポートは権限付与するだけで1営業日で完成レポートが届く
- 充実したサポートメニュー:無料のテクニカルサポート
Web広告×GA4レポート for Looker Studio(0013)の導入の流れ
- お申し込み(お客様)
- 権限付与とフォーム連絡(お客様)
- レポートの作成と共有(インハウスプラス)【通常1営業日で完成】
- GA4と広告データを紐付けるための簡単な設定(お客様)
- 設定必要に応じてレポートのカスタマイズ(お客様)
広告効果測定レポート(Web広告×GA4CV)for Looker Studio(0013)の対応媒体
グローバルプラットフォームから日本固有の媒体まで合計33種類以上の主要媒体の公式APIと連携してデータを自動取得します。API連携していない媒体もCSVアップロード可能。
広告効果測定レポート(Web広告×GA4CV)for Looker Studio(0013)に含まれるレポート一覧
事前定義(プリセット)レポートではよく利用されている媒体のレポートを準備していますが、これ以外の媒体も合計33種類の広告媒体に対応しており、ご依頼があった際は、インハウスプラス側で追加します。
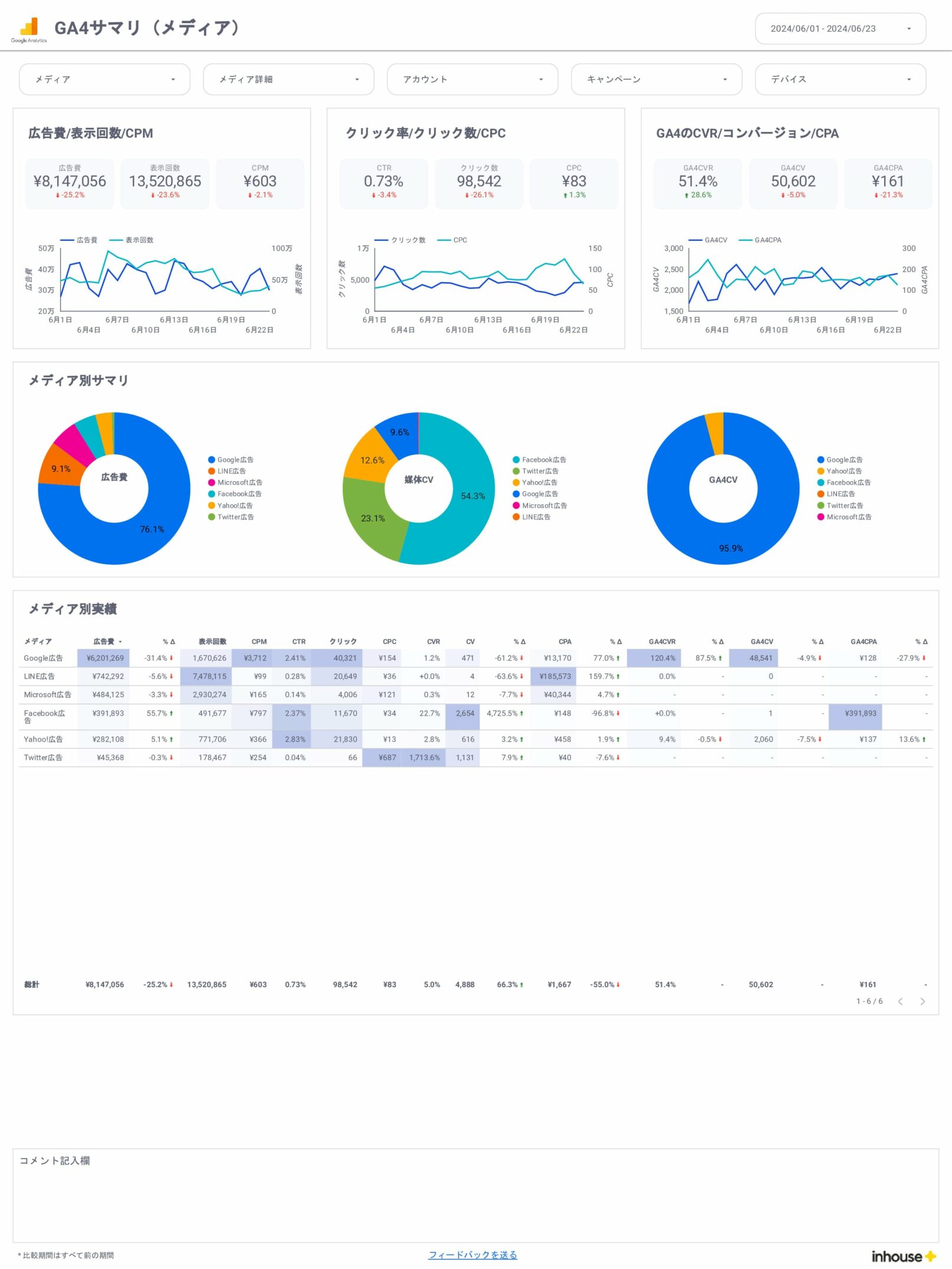
広告効果測定サマリ
広告効果測定(セッション獲得)
- セッション獲得サマリ
- セッション獲得月別
- セッション獲得日別
- セッション獲得サマリ(キャンペーン)
- セッション獲得月別(キャンペーン)
- セッション獲得日別(キャンペーン)
広告効果測定(ユーザー獲得)
- ユーザー獲得サマリ
- ユーザー獲得月別
- ユーザー獲得日別
- ユーザー獲得サマリ(キャンペーン)
- ユーザー獲得月別(キャンペーン)
- ユーザー獲得日別(キャンペーン)
広告媒体数値サマリレポート
- 全体/サマリ
- 全体/月別
- 全体/週別
- 全体/日別
Google広告
- サマリ
- 月別
- 週別
- 日別
- キャンペーン
- 広告グループ
- 検索キーワード
- 検索語句レポート
- 広告(検索)
- 広告(ディスプレイ)
- 動画
- ランディングページ
- ユーザー(性別、年齢)
- デバイス
- 地域
- 時間
- プレースメント
Yahoo広告
- サマリ
- 月別
- 週別
- 日別
- キャンペーン
- 広告グループ
- 検索キーワード
- 検索語句レポート
- 広告(検索)
- 広告(ディスプレイ)
- ランディングページ
- ユーザー(性別、年齢)
- デバイス
- 地域
- 時間
- プレースメント
Meta広告(旧Facebook&Instagram広告)
- サマリ
- 月別
- 週別
- 日別
- キャンペーン
- 広告グループ
- 広告(ディスプレイ)
- ランディングページ
- ユーザー(性別、年齢)
- デバイス
- 地域
- 時間
LINE広告
- サマリ
- 月別
- 週別
- 日別
- キャンペーン
- 広告グループ
- 広告(ディスプレイ)
- ランディングページ
- ユーザー(性別、年齢)
- 地域
X広告(旧Twitter広告)
- サマリ
- 月別
- 週別
- 日別
- キャンペーン
- 広告グループ
- 広告(ディスプレイ)
- ランディングページ
- ユーザー(性別、年齢)
- デバイス
- 地域
- 時間
Microsoft広告
- サマリ
- 月別
- 週別
- 日別
- キャンペーン
- 広告グループ
- 検索キーワード
- 検索語句レポート
- 広告(検索)
- 広告(ディスプレイ)
- ランディングページ
- ユーザー(性別、年齢)
- デバイス
- 地域
- 時間
Web広告×GA4レポート for Looker Studio(0013)に含まれるディメンションと指標
広告レポートでよく利用されるディメンションと指標を網羅しています。詳しくは無料トライアルの実際のレポートでご確認ください。万一不足している項目があれば追加も可能ですのでお気軽にお問い合せください。
※ギャラリーでは一部のページをピックアップして掲載しています。詳しくはdemoレポートをご確認ください。





