【テンプレート付き】Web広告の効果を最大化!初心者でもできる広告レポート作成ガイド | レポート種類や自動化方法まで
Web広告の効果を最大限に引き出すためには、広告運用のパフォーマンスを正確に把握し、適切な改善を行うことが不可欠です。そのために、Web広告レポートは重要な役割を果たします。本記事では、効果的なレポート作成のポイントや、実際に使えるサンプルレポート、そしてレポート作成を効率化する方法について詳しく解説します。初心者から上級者まで、誰でも簡単に実践できる内容をお届けしますので、ぜひご参考にしてください。
\ 導入社数2,000社突破! /
Web広告レポートをLooker Studioでかんたん自動化
圧倒的なボリュームの事前定義(プリセット)レポートで様々なレポートニーズに対応
レポートは権限付与するだけ1営業日で高品質なレポートが届きます。カスタマイズも自由自在!
プロ仕様の高品質なWeb広告レポートが作成できる「Web広告レポート」
誰でもかんたんに33種類以上の広告媒体データをLooker Studioに一元化して自動化できるWeb広告レポートです。全89種類の事前定義(プリセット)レポートで様々なレポートニーズに対応。レポートは権限付与するだけ1営業日で高品質なレポートが届き、レイアウトやデータ項目のカスタマイズも自由自在。代理店様向け手数料のマージン設定にも対応。
【サブスク版】Web広告レポート for Looker Studio(0009)

Web広告の効果を正確に測れる「広告効果測定レポート」
誰でもかんたんにWeb広告の広告効果を広告管理画面のコンバージョンとGA4コンバージョンの両方で評価できる、高機能な広告効果測定レポートです。GA4コンバージョンを利用することでラストクリックだけでなく、新規ユーザー獲得に貢献した広告のアトリビューション分析も可能です。出稿媒体が増え、各広告媒体の正確な効果が分かりづらくなってきた方にオススメです。
【サブスク版】広告効果測定レポート(Web広告×GA4CV)for Looker Studio(0013)

Contents
Web広告レポートの目的と重要性
Web広告の運用において、レポートはその効果を客観的に評価し、次のステップに活かすための重要なツールです。まずは、Web広告レポートの目的とその重要性について詳しく解説します。
パフォーマンスの可視化
Web広告レポートの第一の目的は、広告キャンペーンのパフォーマンスを可視化することです。これにより、広告が実際にどの程度効果を発揮しているのかを数値的に把握することができます。広告運用はデータドリブンな活動であり、レポートはその中核を担います。
意思決定の根拠となるデータ
第二に、広告レポートは意思決定をサポートする役割を持ちます。クライアントや社内の上層部に対して、現在の施策が成功しているかどうか、また次にどのようなアクションを取るべきかを示すための根拠を提供します。
運用ノウハウの蓄積
最後に、Web広告レポートは過去のデータを蓄積し、将来の広告運用に役立てるための資料となります。これにより、同じミスを繰り返さない、または成功事例を再現するための貴重なデータベースとなるのです。
効果的なレポート作成のポイント
効果的なWeb広告レポートを作成するためには、いくつかの重要なポイントを押さえる必要があります。ここでは、その具体的なポイントを紹介します。
レポートの目的を明確にすること
効果的なレポート作成の第一歩は、明確な目的を設定することです。レポートの目的が曖昧だと、情報が散漫になり、読者にとって理解しにくいものになってしまいます。何を伝えたいのか、誰に向けてレポートを作成しているのかを常に意識しましょう。
KPIを明確にすること
データの正確性と一貫性を確保することが重要です。同じKPIを毎回計測し、それらを基に改善点を導き出すことで、持続的な広告運用の改善が可能になります。
全体から詳細へと段階的に分析すること
レポートは俯瞰することを意識して作成しましょう。全体のサマリーから段階的に詳細の分析へ進んでいくようにします。全体を把握してその後必要なポイントを細分化して深掘りするイメージです。まずは全体の傾向を把握しておかなければ、問題点や注目すべき箇所などにも気がつくことができなくなってしまいます。
データを比較して分析すること
ただ結果を報告するだけでは受けてが理解できません。データ同士を必ず比較して、差異を言及します。その際、どの軸で比較するかも重要です。前月比・前年同月比・媒体別比較など、扱っている広告の内容に応じて最適な比較方法を考えることも、広告運用担当者の大事な役割です。
分かりやすいレポートであること
グラフやチャートを活用して視覚的に情報を伝えることで、データの理解を促進します。受け手にとって理解しやすいレポートは、次のアクションに繋がりやすいです。
広告レポートに記載すべき内容
効果的な広告レポートを作成するためには、どのような情報を含めるべきかを理解することが重要です。ここでは、広告レポートに必須の要素について解説します。
レポートの種類
全媒体横断レポート
- サマリレポート:全媒体のパフォーマンスを一つのページにまとめ、全体像を確認するレポートです。
- 月別レポート:全媒体の各KPIが月別でどう推移したかを確認するレポートです。運用型広告は近視眼的になりがちですが、月別レポートがあることで常に現状を俯瞰できます。
- 週別レポート:全媒体の各KPIが週別でどう推移したかを確認するレポートです。運用型広告は近視眼的になりがちですが、週別レポートがあることで常に現状を俯瞰できます。
- 日別レポート:全媒体の各KPIが日別でどう推移したかを確認するレポートです。施策の前後でどのKPIがどう変化したかを細かく確認できます。
媒体別レポート(全キャンペーン共通)
- サマリレポート:媒体別のパフォーマンスを一つのページにまとめ、全体像を確認するレポートです。
- 月別レポート:媒体別の各KPIが月別でどう推移したかを確認するレポートです。運用型広告は近視眼的になりがちですが、月別レポートがあることで常に現状を俯瞰できます。
- 週別レポート:媒体別の各KPIが週別でどう推移したかを確認するレポートです。運用型広告は近視眼的になりがちですが、週別レポートがあることで常に現状を俯瞰できます。
- 日別レポート:媒体別の各KPIが日別でどう推移したかを確認するレポートです。施策の前後でどのKPIがどう変化したかを細かく確認できます。
- キャンペーンレポート:キャンペーン別のパフォーマンスを確認するレポートです。
- 広告グループレポート:広告グループ別のパフォーマンスを確認するレポートです。
- 最終ページURLレポート:ランディングページ別のパフォーマンスを確認するレポートです。
- ユーザーレポート:地域、年齢、性別などのユーザー属性別のパフォーマンスを確認するレポートです。
- デバイスレポート:デバイス別のパフォーマンスを確認するレポートです。
- 地域レポート:都道府県や市区町村などの地域別のパフォーマンスを確認するレポートです。
- 時間帯別レポート:時間帯別のパフォーマンスを確認するレポートです。
媒体別レポート(検索広告キャンペーン)
- 検索キーワードレポート:入札キーワード別のパフォーマンスを確認するレポートです。
- 検索語句レポート:ユーザーが実際に検索した検索語句別のパフォーマンスを確認するレポートです。
- 検索クリエイティブレポート:広告文別のパフォーマンスを確認するレポートです。
媒体別レポート(ディスプレイ広告・動画広告キャンペーン)
- バナークリエイティブレポート:バナークリエイティブ別のパフォーマンスを確認するレポートです。
- 動画クリエイティブレポート:動画クリエイティブ別のパフォーマンスを確認するレポートです。
- プレースメントレポート:広告が表示されたサイト別のパフォーマンスを確認するレポートです。
必須項目
費用
利用した広告費です。広告代理店が運用を行なっている場合は、この費用に運用手数料を含めるかどうか事前に取り決めをしておきましょう。
表示回数
ユーザーに広告が表示された回数です。インプレッションとも呼びます。表示回数は、広告が表示されるたびに1回カウントされます。
CPM(インプレッション単価)
ユーザーに広告を1,000回表示するのにかかった平均費用です。費用÷表示回数×1,000で算出されます。例えば表示回数が10,000回で費用が50,000円の場合、CPM(インプレッション単価)は、5,000円です。
CTR(クリック率)
表示された広告をユーザーがクリックした比率です。広告クリエイティブ(バナーやテキスト見出し)の良し悪しを判断する際に参考にします。クリック数÷表示回数で算出されます。例えば表示回数が1,000回でクリック数が5回の場合、CTR(クリック率)は0.5% です。
クリック数
ユーザーが広告をクリックした回数です。例えば同じユーザーが広告を2回クリックした場合、クリック数は2回です。なお、同じユーザーが1回の広告表示に対して複数回クリックしても、課金対象としてカウントされるクリックは2回までです。またGoogleのシステムで無効なクリックと判断された場合、そのクリックはカウントされません。
CPC(クリック単価)
1クリックを獲得するのにかかった平均費用です。費用÷クリック数で算出されます。例えばクリック数が100回で費用が50,000円の場合、CPC(クリック単価)は、500円です。
CVR(コンバージョン率)
広告のクリックからユーザーがコンバージョンした比率です。コンバージョン÷クリック数で算出されます。例えばクリック数が100回でコンバージョンが2件の場合、CVR(コンバージョン率)は、2%です。
コンバージョン
ユーザーが広告をクリック(または閲覧)した後、広告管理画面でコンバージョンと定義したユーザー行動の数です。コンバージョンには、商品の購入・お問い合わせ・会員登録・資料請求などさまざまなユーザー行動を設定することができます。ECサイトの場合、コンバージョン値を設定すれば、コンバージョンの数だけでなく売上も把握することができます。
CPA(コンバージョン単価)
1コンバージョンを獲得するのにかかった平均費用です。費用÷コンバージョンで算出されます。例えばコンバージョンが5件で費用が50,000円の場合、CPA(コンバージョン単価)は、50,000円です。
ROAS
かけた広告費に対してどれだけ売上が上がったかを表す指標です。ECサイトでコンバージョン値を設定していれば、コンバージョン値÷費用で算出されます。例えばコンバージョン値が500万円で費用が100万円の場合、ROASは、500%です。
広告レポートには、まず基本的なKPI(Key Performance Indicator)を含める必要があります。これには、クリック数、CTR(クリック率)、CPC(クリック単価)、CPA(コンバージョン単価)、ROI(投資利益率)などが含まれます。これらの指標は、広告のパフォーマンスを評価する上で欠かせないものです。
考察
上記とセットで、データに基づいた分析と考察を加えることが求められます。単に数字を羅列するのではなく、それらの数字が何を意味するのか、どのように改善できるのかを具体的に示すことで、レポートの価値が高まります。
実際のレポートサンプル
具体的なレポートサンプルを参照することで、どのように広告レポートを作成すればよいのかを視覚的に理解することができます。ここでは、インハウスプラスのWeb広告レポートの中で一番人気の【サブスク版】Web広告レポート for Looker Studio(0009)で使えるレポートを例にとってご紹介します。
Web広告レポート for Looker Studio(0009)

全媒体横断レポート
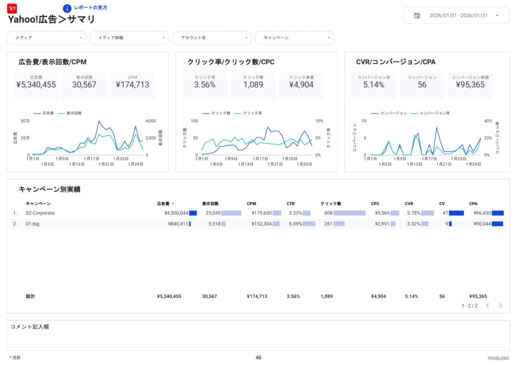
サマリレポート(全媒体横断)
全媒体のパフォーマンスを一つのページにまとめ、全体像を確認するレポートです。このレポートはWeb広告に詳しくない人でも理解しやすいよう見やすくするのがポイントです。

月別レポート(全媒体横断)
全媒体の各KPIが月別でどう推移したかを確認するレポートです。運用型広告は近視眼的になりがちですが、月別レポートがあることで常に現状を俯瞰できます。

週別レポート(全媒体横断)
全媒体の各KPIが週別でどう推移したかを確認するレポートです。運用型広告は近視眼的になりがちですが、週別レポートがあることで常に現状を俯瞰できます。

日別レポート(全媒体横断)
全媒体の各KPIが日別でどう推移したかを確認するレポートです。施策の前後でどのKPIがどう変化したかを細かく確認できます。

媒体別レポート(全キャンペーン共通)
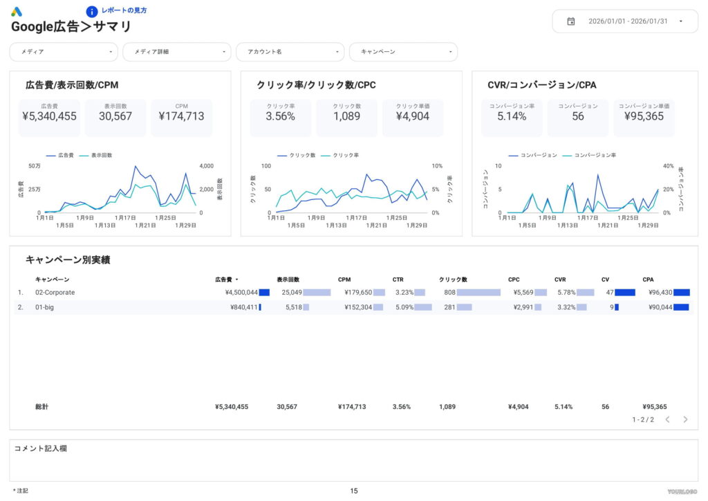
次に媒体別のレポートサンプルをご紹介します。すべての媒体のレポートを個別にご紹介すると膨大な数になるので、ここではGoogle広告のレポートをご紹介します。
サマリレポート
媒体別の全体像を確認するレポートです。このレポートはWeb広告に詳しくない人でも理解しやすいよう見やすくするのがポイントです。

月別レポート
媒体別の各KPIが月別でどう推移したかを確認するレポートです。運用型広告は近視眼的になりがちですが、月別レポートがあることで常に現状を俯瞰できます。

週別レポート
媒体別の各KPIが週別でどう推移したかを確認するレポートです。運用型広告は近視眼的になりがちですが、週別レポートがあることで常に現状を俯瞰できます。

日別レポート
媒体別の各KPIが日別でどう推移したかを確認するレポートです。施策の前後でどのKPIがどう変化したかを細かく確認できます。

キャンペーンレポート
キャンペーン別のパフォーマンスを確認するレポートです。

広告グループレポート
広告グループ別のパフォーマンスを確認するレポートです。

最終ページURLレポート
ランディングページ別のパフォーマンスを確認するレポートです。

ユーザーレポート
地域、年齢、性別などのユーザー属性別のパフォーマンスを確認するレポートです。

デバイスレポート
デバイス別のパフォーマンスを確認するレポートです。

地域レポート
都道府県や市区町村などの地域別のパフォーマンスを確認するレポートです。

時間帯別レポート
時間帯別のパフォーマンスを確認するレポートです。

媒体別レポート(検索広告キャンペーン)
検索キーワードレポート
入札キーワード別のパフォーマンスを確認するレポートです。

検索語句レポート
ユーザーが実際に検索した検索語句別のパフォーマンスを確認するレポートです。

検索クリエイティブレポート
広告文別のパフォーマンスを確認するレポートです。

媒体別レポート(ディスプレイ広告・動画広告キャンペーン)
バナークリエイティブレポート
バナークリエイティブ別のパフォーマンスを確認するレポートです。

動画クリエイティブレポート
動画クリエイティブ別のパフォーマンスを確認するレポートです。

プレースメントレポート
広告が表示されたサイト別のパフォーマンスを確認するレポートです。

効率的にWeb広告レポートの作成する方法
データ集計などの生産性が低いレポート業務は自動化
これまでご紹介したWeb広告レポートを、毎回各媒体の管理画面からデータをダウンロードして手動でレポートを作成する方法では膨大な時間がかかってしまい、本来やるべき改善アクションにまで手が回らない状態になります。また、手動でレポートを作成すると人的ミスも発生し、間違った数値を報告してしまうとクライアントの信頼を大きく失うリスクも存在します。
データ集計などの生産性が低くミスが許されないレポート業務は、人間がやるよりもシステムに任せたほうが得策なので、広告レポート自動化ツールなどを使って自動化し、人間は改善アクションに集中できるようにしましょう。多くの場合、コスト的にもレポートにかける人件費よりも広告レポート自動化ツールのシステム利用料の方が安価になります。
自社にあったテンプレートをベースに作成する
広告レポート自動化ツールの機能を大きくわけると、「データ取得」と「レポートの可視化」になりますが、レポートの可視化を一からすべて作成しようとすると膨大な時間がかかってしまいます。各社テンプレートを用意していますので、自社にあったテンプレートを提供しているツール会社を選択するようにしましょう。
導入社数2,000社突破!誰でもかんたんに使える高品質なWeb広告レポートならインハウスプラス
初期設定不要で月額4,980円から、Web広告レポートをLooker Studio(&スプレッドシート)で自動化できます。お客様の作業は、インハウスプラスに対象アカウントの閲覧権限を付与するだけで、1営業日以内に完成したレポートが届き、その後は毎日自動でデータが更新されます。レポートの内容もお客様側で自由にカスタマイズ可能で、分からないことがあれば無料のテクニカルサポートにいつでも相談できます。
複数の媒体を一元化できる横断レポート
各媒体に特化した単体レポート
Looker Studioを使ったカスタマイズ開発もお任せください
インハウスプラスでは、テンプレートのご提供だけでなく、企業様ごとに異なるご要望に合わせて、要件定義(必要な機能や内容を整理する作業)からシステムの構築までを一貫して行うカスタマイズ開発も多数ご対応しています。
一般的なレポート作成ツールでは対応が難しいようなご要望でも、Googleが提供する無料のBI(ビジネスインテリジェンス)ツール「Looker Studio」を最大限に活用することで、既存のシステム開発会社やBI専業会社と比べて、大幅にコストを抑えてご提供することが可能です。
「自社専用のレポートシステムを作りたい」「既存のデータをもっと見やすく整理したい」といったご相談がございましたら、ぜひお気軽にお問い合わせフォームよりご連絡くださいませ。担当者より丁寧にご案内いたします。
様々なデータソースに対応
インハウスプラスでは、さまざまなデータソースと連携し、レポートやダッシュボードの自動化を実現しています。以下のようなツールやサービスに対応しています:
- GA4
- サーチコンソール
- Web広告(33種類以上に対応)
- InstagramやFacebookインサイトなどのソーシャルメディア
- Googleビジネスプロフィール(MEO)
- SalesforceなどのSFA(営業支援)・CRM(顧客管理)ツール
- ECカートシステム
- その他、基幹システムや社内データとの連携も可能
豊富な開発実績があります
インハウスプラスでは、さまざまな業種・業態の開発実績があります。以下は、実際にご提供しているダッシュボードの一例です。
- Webメディア運営企業様
Web記事ごとの売上への貢献度を見える化するコンテンツ管理ダッシュボードです。どの記事がどれくらい売上に貢献しているかを明確に把握できます。 - BtoC向けアプリ運営企業様
アプリの利用状況や売上などを一元管理できる、経営・ビジネス視点での分析が可能なダッシュボードです。アプリの成果を数字で確認しやすくなります。 - BtoB向けWebサービス運営企業様
Web広告とSalesforce(営業支援ツール)のデータを統合し、マーケティングの投資対効果(ROI)を管理できるダッシュボードです。広告チャネルごとに、リード(見込み顧客)や商談・受注にかかったコスト、効果(ROAS:広告費用に対する売上)をリアルタイムで把握できます。 - 広告代理店様
クライアントへの報告に活用できる、自社ブランドのオリジナルWeb広告レポートです。Looker Studioで作成し、見た目や項目も自由にカスタマイズできます。 - 単品通販企業様
Web広告とカートシステム(ECサイトの購入データ)を連携し、チャネルごとのLTV(顧客生涯価値)やROASを可視化できるマーケティング管理ダッシュボードです。どの広告から来たお客様が、どれくらいの売上を生んでいるかが一目でわかります。
このように、お客様ごとに最適なレポートやダッシュボードをご提案・開発しております。
「こんなことはできる?」「自社データも連携できる?」といったご相談も大歓迎です。お気軽にお問い合わせください。
DeNAのデジタルマーケティング責任者として年間450億円を超えるECプラットフォームのマーケティングを担当。2014年に独立し、上場企業から資金調達後のスタートアップまでさまざまな企業のデジタルマーケティングのプロジェクトに関わり見識を広げた後、2018年3月に株式会社CALLOSUMを創業。




