【無料あり】GA4 Looker Studioテンプレート入門ガイド
Webサイトやアプリの分析を行ううえで欠かせない「GA4(Googleアナリティクス4)」。しかし、GA4の管理画面は機能が豊富な分、「欲しい情報がどこにあるのかわからない」「レポートが見づらい」と感じたことはありませんか?
そんな悩みを解決してくれるのが、Googleが提供する無料のレポート作成ツール「Looker Studio(旧:データポータル)」です。GA4とLooker Studioを連携すれば、アクセスデータをグラフや表で見やすく可視化でき、レポートの作成・共有もスムーズになります。
さらに、Looker Studioテンプレートを活用すれば、一からレポートを作る手間を省きながら、プロ仕様の高品質なレポートが作成できます。
本記事では、3,000社以上の企業が導入しているLooker Studioテンプレートサービス「インハウスプラス」を運営する私が、GA4 Looker Studioテンプレートの基本、おすすめテンプレート、導入方法、カスタマイズ方法、よくある質問まで、初心者でもわかりやすく解説します。GA4レポートの作成をもっとラクに、もっと分かりやすくしたいとお考えの方は、ぜひ参考にしてみてください。
Looker Studioを使ってGA4レポートを自動化したい方はこちら(テンプレ一覧)
\ 導入社数 3,000社 突破! /
GA4レポートをLooker Studioでかんたん自動化
圧倒的なボリュームのテンプレートで様々なレポートニーズに対応。
買い切りで一度購入すればサイト数無制限でレポート作成、カスタマイズも自由自在!
GA4テンプレート一覧|難しいGA4をわかりやすく整理


[4009] GA4ベーシックレポート
重要指標を厳選したGA4ダイジェスト版。上長・クライアント報告にそのまま使え、意思決定をスムーズにします。
ECサイト用GA4テンプレート一覧|売上・商品分析をかんたんに可視化


[4008] EC版GA4レポート
売上・商品・チャネル別にECデータを可視化。AI分析にも対応し、売上改善の施策立案を効率化します。


[4012] EC版GA4縦型レポート
EC売上やトレンドを縦スクロールで可視化。昨対比や推移を素早く確認でき、日々の分析業務を効率化します。


[4010] EC版GA4ベーシック版
売上や主要指標を厳選したECダイジェスト版。経営層への報告やチーム共有をスムーズにします。
Contents
- GA4とLooker Studioとは?まずは基本を理解しよう
- GA4 Looker Studioテンプレートのメリット
- GA4 Looker Studioテンプレートの選び方のポイント
- GA4 Looker Studioテンプレートの無料版と有料版の違いを徹底比較
- 【無料版あり】インハウスプラスのGA4 Looker Studioテンプレート(全13種類)
- ① GA4テンプレート一覧|難しいGA4をわかりやすく整理
- ② ECサイト用GA4テンプレート一覧|売上・商品分析をかんたんに可視化
- ③ SEOテンプレート一覧|記事評価・検索クエリを漏れなく見える化
- GA4 Looker Studioテンプレートの使い方と導入手順
- GA4 Looker Studioテンプレートのよくある質問・トラブルシューティング
- GA4 Looker Studioテンプレートの活用成功事例
- まとめ:GA4 Looker Studioテンプレートでレポート作成をもっとラクに
- 導入社数3,000社突破!Looker StudioでGA4レポートを自動化するならインハウスプラス
GA4とLooker Studioとは?まずは基本を理解しよう
Webサイトやアプリを運営するうえで、「どれくらいの人が訪れているのか」「どのページがよく見られているのか」といった情報を把握することはとても重要です。
それらのデータを取得し、わかりやすく整理するためのツールが、GA4(Googleアナリティクス4)とLooker Studioです。まずはそれぞれの役割と特徴を見ていきましょう。
GA4とは?Webサイトやアプリのアクセス解析ツール
GA4はGoogleが提供するアクセス解析ツールで、Webサイトやアプリに訪れたユーザーの行動を記録・分析することができます。

たとえば、GA4のレポートでは、次のようなデータを見ることができます。
- 何人がサイトを訪れたか
- どこからアクセスが来たのか(検索・SNS・広告など)
- どのページを見て、どのくらい滞在したか
- ボタンやリンクがどれくらいクリックされたか
これらのデータをもとに、ユーザーの興味関心や改善すべきポイントを見つけることができます。GA4は無料で利用でき、多くのWebサイトやアプリに導入されています。
ただし、GA4はできることが多い分、初心者には少し難しく感じられる場面もあります。「どの画面で何を見ればよいのか分からない」といった声もよく聞かれます。
□ 関連記事:GA4レポートの使い方
Looker Studioとは?Googleの無料のレポート作成ツール
Looker Studioは、Googleが提供する無料のレポート作成ツールです。例えば以下のGA4レポートのように、さまざまなデータをグラフや表の形式で可視化(見える化)し、誰でもわかりやすく整理されたレポートを作ることができます。
![[4007] Report Capture [4007] GA4レポートテンプレート for Looker Studio](https://inhouse-plus.jp/wp-content/uploads/2025/04/4007-Report-Capture-1024x667.png)
Looker Studioは、Excelやスプレッドシートのように誰でもかんたんにレポートが作成でき、デザインの自由度も高いのが特徴です。また、GA4以外にもGoogleサーチコンソールやGoogle広告、スプレッドシートなど、Googleの他のサービスとも連携できます。
Looker Studioの魅力は、「自分の見たい形で」「必要な情報だけを」表示できることです。たとえば、「今月のアクセス数とコンバージョン率だけを表示する」など、目的にあわせて自由にカスタマイズできます。
□ 関連記事:Looker Studioの使い方
なぜGA4とLooker Studioを連携するのか
GA4とLooker Studioは、それぞれ単体でも使えますが、連携することでより効果的にデータを活用できるようになります。
GA4はユーザー行動を記録するツール、Looker Studioはそのデータをわかりやすく整理・共有するためのツールです。GA4は取得できる情報が豊富な反面、レポート画面が見づらく、グラフや表のカスタマイズも限定的です。
Looker Studioと連携することで、以下のようなメリットが得られます:
- 過去データを長期保存・表示できる(GA4の探索レポートは最大14か月)
- グラフや表で直感的に「見える化」できる
- 必要な情報を1画面にまとめて確認できる
- 社内メンバーやクライアントとも簡単に共有できる
特に、1年以上の長期的な傾向を把握したい場合や、毎月の報告業務を効率化したい場面では、Looker Studioの活用が非常に効果的です。
GA4とLooker Studioを組み合わせることで、データ活用のハードルをぐっと下げることができます。
「GA4のデータをもっと見やすく整理したい」「レポート作成の手間を減らしたい」と考えている方にとって、ぜひ導入したい組み合わせです。
なお、GA4とLooker Studioの具体的な連携方法や活用例については、以下の記事で詳しく解説していますので、あわせてご覧ください。
□ 関連記事:GA4×Looker Studioの使い方ガイド
GA4 Looker Studioテンプレートのメリット
Looker StudioでGA4のデータを活用する際、テンプレートを使うことで多くのメリットがあります。テンプレートとは、あらかじめデザインや項目が設定された「ひな形」のことで、自分のデータに差し替えるだけで、すぐに使えるレポートが完成します。
作業時間を大幅に短縮できる
一からレポートを作るには、指標の選定、グラフの作成、レイアウトの調整など多くの作業が必要です。テンプレートを使えば、これらの工程をスキップでき、数分でレポートが完成します。
専門知識がなくても使いやすい
GA4やLooker Studioの操作に慣れていない方でも、テンプレートなら基本的な指標や構成が整っているため、直感的に使い始めることができます。
デザイン性が高く、そのまま提出可能
Google公式や専門業者が作成したテンプレートは、見た目にも優れており、社内会議やクライアント提出にも十分対応できます。
柔軟なカスタマイズが可能
テンプレートをベースに、自社用にデザインを変更したり、必要な指標を追加したりと、自分の使いやすい形にカスタマイズできるのも大きな魅力です。
特に最初は、完成度の高いテンプレートを使うことで、Looker Studioの操作にも自然と慣れていくことができるため、初心者にとっては非常に有効なスタート方法といえるでしょう。
GA4 Looker Studioテンプレートの選び方のポイント
GA4 Looker Studioのテンプレートは数多く公開されていますが、「どれを選べばいいの?」と悩む方も多いのではないでしょうか。
特に初心者の方は、使いやすそうな見た目だけで選んでしまい、必要な情報が入っていない、という失敗も少なくありません。
そこでここでは、初めてテンプレートを選ぶときに確認したい2つのポイントをご紹介します。
GA4レポートに必要な指標を網羅していること
テンプレート選びで最も重要なのは、「自分が見たいデータがきちんと入っているかどうか」です。
GA4ではさまざまな指標が取得できますが、テンプレートによって含まれている指標は異なります。
この章では、GA4で必ず入れたい指標を目的別に分類し、初心者にもわかりやすく解説します。
アクセス状況の把握に必要な「基本指標」
アクセス全体の傾向を掴むための、すべてのレポートに共通して使いたい指標です。
- アクティブユーザー数:10秒以上滞在、2ページ以上閲覧、またはコンバージョンイベントがあったユーザー数
- 新規ユーザー数:初めてサイトを訪問したユーザー数(リピーターとの比較に有効)
- セッション数:ユーザーがサイトを訪れた回数(一定時間でリセット)
成果を見える化する「コンバージョン関連指標」
目標の達成状況や成果を測定するために必須の指標です。
- コンバージョン数(キーイベント数):設定したコンバージョンイベントの発生回数(例:購入・問い合わせ)
- コンバージョン率:セッションまたはユーザー数に対するコンバージョンの割合
ユーザー行動を知る「エンゲージメント指標」
ユーザーがどれだけサイトに興味を持ったかを測る指標です。
- ページビュー数:ページの表示回数(重複表示も含む)
- ユーザーあたりのビュー数:1人あたりの平均閲覧ページ数
- エンゲージメント率:エンゲージメントのあったセッションの割合
※以下のいずれかを満たすとエンゲージメント扱い
┗ 10秒以上の滞在/2ページ以上閲覧/コンバージョン発生 - 平均エンゲージメント時間:ユーザーが実際に行動していた平均時間
ECサイト向けの「売上分析指標」
ECサイトでの購入状況を把握するために必要な指標です。
- 売上(購入による収益):eコマースで発生した購入金額の合計。
- 購入数(eコマース購入数):購入完了した回数。GA4では「purchase」イベントで記録されます。
- 購入率:セッションまたはユーザーのうち、どれくらいが購入に至ったかを示す割合。
- 購入単価:1件あたりの平均売上(例:売上 ÷ 購入数)。客単価の把握に活用されます。
見やすいデザインであること
レポートを作成するうえで重要なのは、「どの指標を使うか」だけではありません。
レポートの構成や見せ方も、同じくらい重要なポイントです。
どんなに正確なデータがそろっていても、情報が探しにくいレイアウトでは活用されにくくなってしまいます。
記事の後半で、GA4 Looker Studioレポートのサンプルをご紹介しますので、ぜひ参考にしてみてください。
「どんなデータを見たいか」+「誰に見せるか」という視点でテンプレートを選べば、分析も報告もぐっとスムーズになります。テンプレート選びは、GA4活用の第一歩。失敗しない選定で、見たい情報をすばやく把握できる環境を整えましょう。
GA4 Looker Studioテンプレートの無料版と有料版の違いを徹底比較
Looker Studioのテンプレートを活用しようとしたとき、「無料で使えるものと、有料で提供されているもののどちらがいいの?」と迷う方は多いのではないでしょうか。
実際のところ、無料テンプレートと有料テンプレートにはそれぞれメリットとデメリットがあり、用途や目的によって最適な選び方は変わります。まずは違いをわかりやすく比較表で整理してみましょう。
| 項目 | 無料テンプレート | 有料テンプレート |
|---|---|---|
| 価格 | 無料 | 数千円~数万円(買い切り or 月額) |
| 提供元 | Google公式、ブログ、個人配布など | 専門業者、広告代理店、データ分析サービスなど |
| 対応媒体 | 主にGoogle系(GA4、サーチコンソール、Google広告など) | Google系に加え、Web広告・SNSなど多媒体に対応 |
| レポート構成 | シンプルな構成が中心 | 実務で使えるプロ仕様の詳細設計(業務を想定) |
| デザインの質 | 基本的でシンプルなものが多い | ブランドカラーやレイアウトまで丁寧に設計 |
| サポート | なし | あり(設定マニュアル・チャット・メールなど) |
| カスタマイズ性 | 自由(ただし自己責任) | 一部ガイド付き。用途別に調整済みの場合も |
無料テンプレートは「お試し」や「学習用」にぴったり
無料テンプレートの魅力は、今すぐ気軽に使い始められること。GA4やLooker Studioの操作に慣れていない初心者には、特におすすめです。
ただし、配布元や作り手のレベルにばらつきがあるため、内容が古かったり、自社に合わない構成の場合もあります。また、サポートがないため、カスタマイズやエラー時は自分で解決する必要があります。
有料テンプレートは「業務利用」や「効率化」に最適
一方、有料テンプレートはプロの手によって設計・作成されており、実務での使いやすさや目的に沿った設計がなされている点が特徴です。
また、有料テンプレートの多くには、導入サポートやマニュアルが付属していることが多く、初心者でも安心して導入できます。何より、「レポート作成にかかる時間と手間を大幅に削減できる」ことが最大の魅力です。
たとえば上司やクライアントへの提出に使える高品質なレポートを求めている方にとっては、有料テンプレートが大きな時短と品質向上につながります。
どちらを選ぶ?目的に応じたテンプレート選びを
どちらが良いかは、「何のために使うのか」「どれくらい手間をかけずにレポートを完成させたいか」によって変わります。
- まず試してみたい/学びたい → 無料テンプレート
- 業務で使いたい/成果を出したい → 有料テンプレート
どちらも使ってみることで、自分にとっての最適解が見つかるはずです。
無料から始めて、使い勝手を知ったうえで有料テンプレートに移行する、というステップもおすすめです。
【無料版あり】インハウスプラスのGA4 Looker Studioテンプレート(全13種類)
ここから「インハウスプラス」のGA4レポートテンプレートをご紹介します。すでに3,000社以上に導入された実績があり、スタートアップから大企業まで幅広く活用されています。
| カテゴリ名 | 主な目的・特徴 | 使えるデータ領域 | おすすめユーザー |
|---|---|---|---|
| ① GA4テンプレート(全4種類) | アクセス状況・ユーザー行動・コンバージョンを分かりやすく整理。GA4の複雑さを軽減し、誰でも迷わず分析できる構成です。 | GA4 | 事業会社のマーケ担当、広告代理店 |
| ② EC向けGA4テンプレート(全3種類) | 売上・商品別・チャネル別など、ECサイト特有の分析を一画面で可視化。ECの業績把握に最適です。 | GA4 | EC担当者、ECコンサルタント |
| ③ SEOテンプレート(全6種類) | 掲載順位・検索クエリ・記事ごとの評価など、SEOの全体像を漏れなく把握できるレポート構成。 | サーチコンソール / GA4 | SEO担当者、編集チーム |
以下のフォームよりお申し込みいただくと、GA4対応のテンプレートを含む全20種類・1000ページ以上の無料版Looker Studioテンプレートをメールでお送りしますので、ぜひ一度お試しください。
.png)
インハウスプラスのGA4 Looker Studioテンプレートの特徴
- 一度購入すればずっと使える|サイト数無制限・商用OK
買い切りで追加費用なし。サイト数・Googleアカウント数も無制限で、代理店や制作会社でも幅広く利用できます。クライアントレポートの提出にもそのまま使える商用利用可のテンプレートです。 - 20種類・1,000ページ超|高品質テンプレートを自由にカスタマイズ
GA4・サーチコンソール・Google広告など豊富なテンプレートを提供。すぐ使える完成度を保ちながら、指標追加・デザイン調整など自由に編集でき、自社仕様にも最適化できます。
すべてのLooker Studioテンプレートをみる > - 数分で導入完了|専門知識ゼロで扱える操作性
購入後に自動送付される導入マニュアルに沿ってLooker Studioでテンプレートをコピーするだけでセットアップ完了。権限付与や複雑な設定は不要で、初めての方でもすぐに運用開始できます。 - プロ品質のデザイン × 専門家監修 × 安心サポート
見やすいグラフ・色分け・レイアウトで、社内外の資料としてそのまま使える美しいデザイン。小川卓氏監修の実務品質に加え、Zoomサポートやカスタマイズ代行(有料オプション)も利用可能。3,000社の導入実績と定期アップデートで、長く安心して使える環境を提供します。 - AIで要約や改善プランも自動化|ChatGPT・Gemini対応(NEW!)
インハウスプラスのLooker Stuidoテンプレートは、AIが読みやすい形にデータを自動整理できます。PDFにするだけで、分析が数分でわかりやすくまとまります。
Looker Studio×AI分析ガイドはこちら>
① GA4テンプレート一覧|難しいGA4をわかりやすく整理
- 月次レポートも日次モニタリングも1つで完結したい人 →【4007】GA4レポートテンプレート
最も網羅的で「全部入り」の定番モデル。集客・行動・CVを広く深くカバーし、日々の運用から月次報告までこれ1つで対応できます。 - 毎日の数値をしっかり読み込みたい/縦長レイアウトが好きな人 →【4004】縦型テンプレート
スクロールしながら細かい数値を確認できる構成。日次の動きを丁寧にチェックしたい運用者に最適です。 - 概要だけをサッと把握したい上長・クライアント向け資料にしたい人 →【4009】ベーシック版
要点のみをコンパクトにまとめたダイジェスト版。短時間でレポート内容を共有したい場面に向いています。 - 目標達成率やコンバージョンの進捗を素早く確認したい人 →【4013】モニタリングダッシュボード
毎日チェックすべきKPIだけを厳選した監視用テンプレート。進捗管理やアラート的な使い方に適しています。
| テンプレート名 | 主な目的・特徴 | ページ数 | 主な用途 | おすすめ度合い / 想定ユーザー |
|---|---|---|---|---|
| 【4007】GA4レポートテンプレート | GA4のアクセス〜コンバージョンまでを網羅的に分析。月次レポート〜日次モニタリングまで「全部入り」の定番。 | 99 | 月次レポート / 日次モニタリング / 分析 | GA4レポートをしっかり作りたい代理店・事業会社。1つで一通り見たい人。 |
| 【4004】GA4レポートテンプレート(縦型) | 4007の縦型レイアウト版。1ページあたりの情報量が多く、スクロールでガッツリ見るタイプ。 | 68 | 日次モニタリング / 詳細分析 | 日々の数値チェックをしながら深く読み込みたい人。縦長ダッシュボードが好みの人。 |
| 【4009】GA4ベーシックテンプレート | 4007のサマリーページのみを抜粋。サイト全体の「概要把握」に特化。 | 17 | 月次会議用サマリ / ダイジェストレポート | 忙しくて細かい分析までは見ない上長・クライアント向けの概要レポートが欲しい人。 |
| 【4013】GA4モニタリングダッシュボード | 当月のコンバージョン進捗・達成率など「目標管理」に特化したモニタリング用ダッシュボード。 | 25 | 日次/週次のKPI進捗管理 / アラート的な確認 | 目標CV/売上の見込みを毎日チェックしたいマーケ担当・マネージャー。 |
Looker StudioのGA4レポートで最も人気の「完全版」:【4007】GA4レポートテンプレート(99ページ)
Web担当者・広告代理店向け|GA4レポート作成を“丸ごと自動化”する完全版テンプレート
GA4の「何を見ればいいか分からない」「毎月のレポート作成に時間がかかる」という悩みをまとめて解決する、インハウスプラスの最も人気のGA4 Looker Studioテンプレートです。
サマリ・集客・ユーザー・コンテンツ・コンバージョン・LP評価など、GA4レポートで必要な情報をすべて1つに集約した“全99ページ”の完全版。社内レポート/クライアント報告/施策立案のすべてに対応できます。
![[4007] Report Capture [4007] GA4レポートテンプレート for Looker Studio](https://inhouse-plus.jp/wp-content/uploads/2025/04/4007-Report-Capture-1024x667.png)
■ このテンプレートで見られる主要レポート
GA4 全体サマリレポート|全体のKPIを1画面で把握
このレポートで分かること
- ユーザー数・セッション数・PV・キーイベント数・CVRなど主要KPIをひと目で確認
- 前月比・前年比の増減を自動比較
- 重要指標だけに絞って “今どうなのか” を3秒で判断
こんなときに便利
- 月次レポートの「1枚目」を瞬時に作りたい
- 数字だけでなく、増減理由の背景を整理したい
- 上司・クライアントへの説明を簡潔にしたい
![4007GA4レポートテンプレート-サマリ_002-min [4007] GA4レポートテンプレート for Looker Studioの全体サマリ](http://inhouse-plus.jp/wp-content/uploads/2025/05/4007GA4レポートテンプレート-サマリ_002-min-1024x723.jpg)
![4007GA4レポートテンプレート-サマリ_004-min [4007] GA4レポートテンプレート for Looker StudioのKPIサマリ](http://inhouse-plus.jp/wp-content/uploads/2025/05/4007GA4レポートテンプレート-サマリ_004-min-1024x723.jpg)
GA4 月別レポート(月次推移)|長期トレンドを可視化
このレポートで分かること
- ユーザー数/新規/セッション/PV/キーイベント数などの “月単位の推移”
- 長期的な成長・減少パターンを視覚的に把握
- 施策の効果検証や年次比較に最適
こんなときに便利
- 年間のアクセス傾向をまとめたい
- キャンペーン施策の前後で数字がどう変わったかを比較したい
![4007GA4レポートテンプレート-時系列_001-min [4007] GA4レポートテンプレート for Looker Studioの全体推移(月別)](http://inhouse-plus.jp/wp-content/uploads/2025/05/4007GA4レポートテンプレート-時系列_001-min-1024x887.jpg)
GA4 日別レポート(日次推移)|毎日の動きを細かく追える
このレポートで分かること
- 日別ユーザー数・日別キーイベント数・日次CVRなどの詳細な推移
- 急激な変動(障害/広告切れ/流入増)を即発見
こんなときに便利
- 毎日のモニタリングに使いたい
- 重要施策の“当日の反応”をチェックしたい

GA4 曜日×時間帯レポート|アクセスのピークがひと目で分かる
このレポートで分かること
- 曜日 × 時間帯別のユーザー数
- “いつアクセスが増えるか”が可視化され、SNS投稿・広告配信の最適化に役立つ
こんなときに便利
- SNS投稿時間を改善したい
- 広告の配信時間帯を最適化したい

GA4 集客レポート(流入経路・チャネル別)|どの集客施策が成果につながっているか
このレポートで分かること
- オーガニック検索・広告・SNS・メール・ダイレクトなどチャネル別の成果を一覧比較
- ユーザー数・セッション・CVR・キーイベント数(CV内訳付き)
- 新規獲得(ユーザー獲得)に貢献している施策がが分かる
こんなときに便利
- 広告予算の配分を見直したい
- SEO・広告・SNSのどこに注力するべきか判断したい
- クライアント報告で施策効果を見える化したい
![4007GA4レポートテンプレート-集客_001-min [4007] GA4レポートテンプレート for Looker Studioの集客サマリ](http://inhouse-plus.jp/wp-content/uploads/2025/05/4007GA4レポートテンプレート-集客_001-min-1024x723.jpg)
![4007GA4レポートテンプレート-集客_005-min [4007] GA4レポートテンプレート for Looker Studioのセッションの参照元/メディア](http://inhouse-plus.jp/wp-content/uploads/2025/05/4007GA4レポートテンプレート-集客_005-min-1024x723.jpg)
GA4 オーガニック検索レポート(SEO)|SEOの成果をGA4から確認
このレポートで分かること
- オーガニック検索流入の推移
- LP別のSEO成果(セッション・CV・CVR)
- 年月比較で「SEO施策が効いているか」が判断可能
こんなときに便利
- SEO成果をGA4視点で把握したい
- サーチコンソールと合わせて成果を見たい
![4007GA4レポートテンプレート-集客_020-min [4007] GA4レポートテンプレート for Looker Studioのオーガニック検索サマリ](http://inhouse-plus.jp/wp-content/uploads/2025/05/4007GA4レポートテンプレート-集客_020-min-1024x723.jpg)
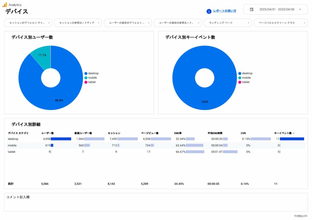
GA4 ユーザーレポート(属性・デバイス)|どんなユーザーが来ているか
このレポートで分かること
- 性別・年齢・興味関心
- デバイス(PC / スマホ / タブレット)
- OS・ブラウザ・地域別の傾向
こんなときに便利
- ターゲットに合った集客ができているか知りたい
- スマホ/PC別の改善施策を検討したい
![4007GA4レポートテンプレート-ユーザー_001-min [4007] GA4レポートテンプレート for Looker Studioのユーザーサマリ](http://inhouse-plus.jp/wp-content/uploads/2025/05/4007GA4レポートテンプレート-ユーザー_001-min-1024x723.jpg)
![4007GA4レポートテンプレート-ユーザー_007-min [4007] GA4レポートテンプレート for Looker Studioのデバイス](http://inhouse-plus.jp/wp-content/uploads/2025/05/4007GA4レポートテンプレート-ユーザー_007-min-1024x723.jpg)
GA4 コンテンツ(ページ)レポート|人気ページ・課題ページが分かる
このレポートで分かること
- ページタイトル/ページURL別のアクセス・滞在・離脱
- 成果につながるページ/改善すべきページがすぐ分かる
こんなときに便利
- どのページを改善すれば成果が伸びるか判断したい
- Webサイト改善の優先順位を決めたい
![4007GA4レポートテンプレート-エンゲージメント_007-min [4007] GA4レポートテンプレート for Looker StudioのページURL](http://inhouse-plus.jp/wp-content/uploads/2025/05/4007GA4レポートテンプレート-エンゲージメント_007-min-1024x723.jpg)
![4007GA4レポートテンプレート-エンゲージメント_005-min [4007] GA4レポートテンプレート for Looker Studioのページタイトル](http://inhouse-plus.jp/wp-content/uploads/2025/05/4007GA4レポートテンプレート-エンゲージメント_005-min-1024x723.jpg)
GA4 ランディングページレポート(LP評価)|CVR改善に直結
このレポートで分かること
- LP別の流入数・キーイベント数・CVR
- LPの“良い/悪い”が明確に可視化
- 流入チャネル別の比較も可能
こんなときに便利
- ABテストの候補LPを決めたい
- CVR低下の原因が “LP側” なのか “集客側” なのか分けたい
![4007GA4レポートテンプレート-エンゲージメント_010-min [4007] GA4レポートテンプレート for Looker Studioのランディングページ](http://inhouse-plus.jp/wp-content/uploads/2025/05/4007GA4レポートテンプレート-エンゲージメント_010-min-1024x723.jpg)
![4007GA4レポートテンプレート-エンゲージメント_012-min [4007] GA4レポートテンプレート for Looker Studioのランディングページ評価](http://inhouse-plus.jp/wp-content/uploads/2025/05/4007GA4レポートテンプレート-エンゲージメント_012-min-1024x723.jpg)
GA4 イベントレポート|計測漏れの発見にも使える
このレポートで分かること
- 主要イベント(CV設定)ごとの発火状況
- イベントの前月比・前年比
- フォーム送信・資料DL・クリックなどの成果詳細
こんなときに便利
- 設定したイベントが正しく計測されているか確認したい
- コンバージョン改善のヒントを探したい

まとめ
上記以外にも「GA4 時間帯レポート」「ユーザー推移レポート」「SEO流入レポート」「サイト内検索」「ファイルDL」「外部リンククリック」など、日次モニタリング〜月次レポートまで 全99ページ のGA4レポートが揃っています。
\ 導入社数 3,000社 突破!/
GA4・サーチコンソール・Google広告対応
全20種類の実務で使える高品質Looker Studioテンプレート
1ページの情報密度を高めた「まとめて見たい人向け」:【4004】GA4レポートテンプレート(縦型・68ページ)
モニタリング特化|毎日の数字を“最短3分”でチェックできる縦型ダッシュボード
GA4の主要指標を「見やすさ」「速さ」に徹底的にこだわってまとめた 縦型レイアウト版のGA4 Looker Studioテンプレートです。日次の数字把握・社内共有・朝会でのデータ確認など、これ1つで施策判断のスピードが劇的に上がります。
全体の推移から集客・コンテンツ・コンバージョンまでを縦に並べて表示し、画面をスクロールするだけで全ての数字が理解できる設計です。
![4004スクリーンキャプチャ [4004] GA4レポートテンプレート/縦型 for Looker Studio](https://inhouse-plus.jp/wp-content/uploads/2025/04/4004スクリーンキャプチャ-1024x667.png)
\ 導入社数 3,000社 突破!/
GA4・サーチコンソール・Google広告対応
全20種類の実務で使える高品質Looker Studioテンプレート
“サマリだけ欲しい”人のためのライト版:【4009】GA4ベーシックテンプレート(17ページ)
初心者向け|最低限だけわかればいいという人に最適な “ライト版GA4テンプレート”
「GA4のすべてを細かく見るほどではない」「まずは全体数字だけ確認したい」という方に向けた
シンプル設計のGA4 Looker Studioテンプレートです。
主要指標だけを厳選して1画面にまとめているため、5分で状況を把握できます。社内共有、クライアントの“初期レポート”、ライトユーザーの現状把握に最適です。
![4009スクリーンキャプチャ-デザイン [4009] GA4ベーシックレポートテンプレート for Looker Studio【17ページ】](https://inhouse-plus.jp/wp-content/uploads/2025/04/4009スクリーンキャプチャ-デザイン-1024x667.png)
\ 導入社数 3,000社 突破!/
GA4・サーチコンソール・Google広告対応
全20種類の実務で使える高品質Looker Studioテンプレート
KPI進捗を自動で予測し、目標達成率を可視化する特化型:【4013】GA4モニタリングダッシュボード(25ページ)
日次モニタリング特化|目標達成率を自動計算し、施策判断を高速化するKPIダッシュボード
「成果に責任を持つ立場の人」のためのGA4テンプレート。
KPI進捗の把握から達成予測まで、施策判断に必要な情報だけに絞り、毎日のチェックを効率化。レポートを作るのではなく、成果を出すための分析ができるモニタリング版です。
![4013スクリーンキャプチャ (1) [4013] GA4モニタリングダッシュボード for Looker Studio](https://inhouse-plus.jp/wp-content/uploads/2025/04/4013スクリーンキャプチャ-1-1024x667.png)
■ このテンプレートで見られる主要レポート
GA4 KPIダッシュボード|キーイベントの達成率を自動計算
このレポートで分かること
- 設定したKPIの実績・達成率
- 達成に必要な残りの目標数(不足分)
- 月内進行のペース判断に役立つ「進捗スコア」
こんなときに便利
- 施策の進捗を日々管理したい
- 会議前に“今の状況”を正確に把握したい
![4013GA4モニタリングダッシュボードテンプレート_20250609_001-min [4013] GA4モニタリングダッシュボードの今月の進捗](https://inhouse-plus.jp/wp-content/uploads/2024/10/4013GA4モニタリングダッシュボードテンプレート_20250609_001-min-scaled.jpg)
\ 導入社数 3,000社 突破!/
GA4・サーチコンソール・Google広告対応
全20種類の実務で使える高品質Looker Studioテンプレート
② ECサイト用GA4テンプレート一覧|売上・商品分析をかんたんに可視化
- ECの売上・商品分析を網羅的に行いたい人 →【4008】EC版GA4テンプレート
売上・商品・チャネル・デバイスなど、EC分析に必要な指標をすべて網羅した全部入りの定番テンプレート。ECの状況を多角的に把握したい方に最適です。 - 日々の売上や商品別の動きを深く追いかけたい人 →【4012】EC版縦型テンプレート
縦長レイアウトでモニタリングに特化した構成。スクロールしながら変化点を毎日チェックしやすく、運用担当者に適しています。 - まずはEC全体の売上・主要指標だけ手軽に把握したい人 →【4010】EC版ベーシック
ECの要点だけをコンパクトにまとめたダイジェスト版。会議用資料や上長・クライアントへの簡易報告に最適です。
| テンプレ名 | 主な目的・特徴 | ページ数 | 主な用途 | おすすめ度合い / 想定ユーザー |
|---|---|---|---|---|
| 【4008】EC版GA4レポートテンプレート | 4007のEC版。売上・商品別・チャネル別など、ECの報告・分析をほぼ網羅。 | 99 | EC月次レポート / 日次モニタリング | ECコンサル・EC事業会社など、クライアント報告や社内報告が必要な人。 |
| 【4012】EC版GA4レポートテンプレート(縦型) | 4008の縦型版。1ページに情報を詰めて、日々の売上・商品別の動きをチェックしやすい。 | 72 | 日次モニタリング / 詳細分析 | 日々の売上・商品別の変化を縦長ダッシュボードで追いたいEC担当者。 |
| 【4010】EC版GA4ベーシックテンプレート | 4008のサマリーページのみ。EC全体の売上・主要指標の概要把握に特化。 | 25 | 月次サマリ / 会議資料 | まずは「EC全体の数字だけサッと見たい」人や、シンプルなレポートを求める上長向け。 |
EC分析を“丸ごと自動化”できるフラッグシップ版:【4008】EC版GA4レポートテンプレート(99ページ)
EC分析を丸ごと自動化|売上・商品・集客チャネルを1つに統合したEC特化GA4テンプレート
ECサイト運営に必要な 売上/商品/集客などのデータを1つにまとめて可視化できる、ECビジネス専用のGA4 Looker Studioテンプレートです。
「どの商品が売れているのか?」「どのチャネルが成果につながっているか?」
事業判断に必要な情報がすべて揃うフルスペック版。EC運営者・D2C担当者・広告代理店のECチームに最も支持されています。
![4008スクリーンキャプチャ [4008] EC版GA4レポートテンプレート for Looker Studio](https://inhouse-plus.jp/wp-content/uploads/2025/04/4008スクリーンキャプチャ-1024x667.png)
■ このテンプレートで見られる主要レポート
EC売上サマリレポート|売上の全体像を一瞬で把握
このレポートで分かること
- 売上・平均注文額・購入数・購入CVRなどの主要指標
- 前月比/前年比の増減を自動で可視化
- 売上の増減要因(アクセス/CVR/客単価)を分解して理解
こんなときに便利
- 月次/週次の事業レポート
- 売上改善の方向性を決めたい
![4008EC版GA4レポートテンプレート-サマリ_002-min [4008] EC版GA4レポートテンプレート for Looker StudioのEC全体サマリ](http://inhouse-plus.jp/wp-content/uploads/2025/05/4008EC版GA4レポートテンプレート-サマリ_002-min-1024x723.jpg)
![4008EC版GA4レポートテンプレート-サマリ_004-min [4008] EC版GA4レポートテンプレート for Looker StudioのECKPIサマリ](http://inhouse-plus.jp/wp-content/uploads/2025/05/4008EC版GA4レポートテンプレート-サマリ_004-min-1024x723.jpg)
EC商品レポート(商品別売上分析)|売れている商品・改善すべき商品が分かる
このレポートで分かること
- 商品別の売上/数量/コンバージョン
- 利益を生む“主力商品”と売れ行きの悪い商品が可視化
- カテゴリ別/商品グループ別での比較も可能
こんなときに便利
- 仕入れ/在庫戦略の判断
- 販促商品・プロモーション商品の決定
![4008EC版GA4レポートテンプレート-売上_001-min [4008] EC版GA4レポートテンプレート for Looker Studioの商品カテゴリ](http://inhouse-plus.jp/wp-content/uploads/2025/05/4008EC版GA4レポートテンプレート-売上_001-min-1024x723.jpg)
![4008EC版GA4レポートテンプレート-売上_004-min [4008] EC版GA4レポートテンプレート for Looker Studioの商品の一覧](http://inhouse-plus.jp/wp-content/uploads/2025/05/4008EC版GA4レポートテンプレート-売上_004-min-1024x887.jpg)
チャネル別売上レポート(集客×売上)|どのチャネルが売上に貢献しているか
このレポートで分かること
- オーガニック検索・広告・SNS・メールなどのチャネル別収益貢献度
- 成果が伸びている施策/下がっている施策がひと目で分かる
こんなときに便利
- SEO/SNS/広告の投資判断
- 広告費の投資配分


LP別売上レポート|成果につながるLPを発見
このレポートで分かること
- LP別売上・CVR・訪問数
- 「売れるLP」「改善すべきLP」が分かる
こんなときに便利
- LP改善・ABテストの優先度決め


キャンペーンレポート(広告施策効果)|短期施策の成果を計測
このレポートで分かること
- キャンペーン別のCV/CPA/ROAS
- 施策の採算性の可視化
こんなときに便利
- 広告運用の効果検証
- ブラックフライデー・セール・新商品キャンペーンの振り返り

ECユーザーレポート(属性/デバイス)|どんな顧客が購入しているか
このレポートで分かること
- 年齢・性別・デバイス別の購入傾向
- ターゲットと実顧客のギャップ分析
こんなときに便利
- ペルソナ再設計
- SNSクリエイティブ改善

まとめ
ECの売上改善に必要な分析が、このテンプレート1つで完結。“売れている理由 / 売れない理由 / 伸ばすための改善ポイント”がすべて可視化でき、PDCAのスピードと精度が劇的に向上します。
\ 導入社数 3,000社 突破!/
GA4・サーチコンソール・Google広告対応
全20種類の実務で使える高品質Looker Studioテンプレート
1画面で「売上×商品×チャネル」が素早く判断できるモニタリング特化版:【4012】EC版GA4レポートテンプレート(縦型・72ページ)
日次モニタリング特化|売上・商品・集客チャネルを1画面で確認できるEC版ダッシュボード
EC運営に必要な 売上/商品/集客の数字を、1画面でスムーズにチェックできる、縦スクロール型の EC専用GA4モニタリングテンプレートです。「昨日どうだった?」を3分で把握できるため、朝会や日次レポートに最適。販売施策や広告施策の“即判断”をサポートします。
![4012スクリーンキャプチャ [4012] EC版GA4レポートテンプレート(縦型)for Looker Studio](https://inhouse-plus.jp/wp-content/uploads/2025/04/4012スクリーンキャプチャ-1024x667.png)
\ 導入社数 3,000社 突破!/
GA4・サーチコンソール・Google広告対応
全20種類の実務で使える高品質Looker Studioテンプレート
“まずは最低限”で始めたい人のためのシンプル版:【4010】EC版GA4ベーシックテンプレート(25ページ)
EC初心者向け|必要最低限の売上・商品・集客チャネルだけ見たい人のための“ライト版GA4テンプレート”
「ECの売上状況をざっくり知りたい」「細かいレポートは不要だけど、最低限の可視化は必要」という方に最適な シンプル版EC GA4テンプレートです。
ECで必ず見るべき項目に絞り、“ECの今”を最短3分で把握できる構成になっています。
![4010スクリーンキャプチャ [4010] EC版GA4ベーシックレポートテンプレート for Looker Studio](https://inhouse-plus.jp/wp-content/uploads/2025/04/4010スクリーンキャプチャ-1024x667.png)
\ 導入社数 3,000社 突破!/
GA4・サーチコンソール・Google広告対応
全20種類の実務で使える高品質Looker Studioテンプレート
③ SEOテンプレート一覧|記事評価・検索クエリを漏れなく見える化
SEOテンプレートもかなりボリュームがあるため、この記事では代表的なテンプレートの紹介にとどめます。
最も人気の「SEO完全版」|検索クエリ1,000件以上 × GA4連携で成果も見える:【4011】SEOレポートテンプレート(82ページ)
SEO成果を“ひと目”で判断|サーチコンソール×GA4のデータを1つにまとめたSEO完全版テンプレート
検索クエリ・掲載順位・検索流入・SEO経由のコンバージョンまで、SEOに必要なすべてのデータを 1つのLooker Studioレポートに統合したテンプレートです。
「どのキーワードで流入したのか?」「順位が変動している理由は?」「SEOで成果が出ているのか?」
といったSEO担当者の判断を最短で行える“オールインワン構成”になっています。
![4011スクリーンキャプチャ [4011] SEOレポートテンプレート for Looker Studio](https://inhouse-plus.jp/wp-content/uploads/2025/04/4011スクリーンキャプチャ-1024x667.png)
\ 導入社数 3,000社 突破!/
GA4・サーチコンソール・Google広告対応
全20種類の実務で使える高品質Looker Studioテンプレート
GA4 Looker Studioテンプレートの使い方と導入手順
Looker Studioのテンプレートは、コピーしてデータを接続するだけで簡単に使えるのが大きな魅力です。特別な設定やプログラミング知識は必要なく、ブラウザ上でクリック操作を進めるだけで導入できます。
この章では、Google公式レポートギャラリーのGA4の無料テンプレートを例に、初心者でも迷わず操作できるよう、使い方を5つのステップでわかりやすく解説します。操作はすべてパソコンから行う前提ですが、Googleアカウントさえあれば誰でも利用可能です。
【5ステップ】無料テンプレートをコピーして利用開始するまでの全手順
Looker Studioテンプレートを使い始めるには、次の5つのステップを順番に進めます。
一度流れを理解してしまえば、次からは数分で導入できるようになります。
まずは準備:Looker Studioのアカウントを作成しよう
Looker Studioは、Googleアカウントがあれば誰でも無料で使えます。以下の手順でアカウントを作成するだけで、特別な申込みやインストールは不要です。
- 対象のGA4の権限を持つGoogleアカウントにログインした状態で、Looker StudioのTOPページにアクセスします
- 画面中央左の「USE IT FOR FREE」をクリック
- 初回のみ利用規約への同意が求められます。内容を確認して同意しましょう
これだけで準備完了!Looker Studioが利用可能になります。

ステップ①:データソースを作成する
画面左上にある「作成」ボタンをクリックし、メニューから「データソース」を選択します。

次に、接続可能なコネクタの一覧が表示されるので、「Google アナリティクス」をクリックしてください。

その後、次の2つを順に選び、選択が完了したら、画面右上の「接続」ボタンをクリックします。
- アカウント(例:会社名などの組織)
- プロパティ(例:対象サイト)

この画面が出たら、データソースの作成が完了です。その際、画面左上に表示される「データソース名」は、あとで選択しやすいように分かりやすい名称に変更しておくのがおすすめです。

ステップ②:テンプレートをコピーする
今回の例では、「Google公式レポートギャラリーにあるGA4の無料テンプレート」を使用します。このテンプレートを開いておきましょう。
テンプレートのページを開いたら、画面右上にある「編集して共有」をクリックします。

次にこの画面が表示されたら、画面右上にある縦の三点リーダー(︙)をクリックし、「コピーを作成」を選択します。

ステップ③:データソースを自分のものに切り替える
テンプレートはもともと、作成者のデータソースと接続されています。そのため、自分のGA4データに差し替える必要があります。
新しいデータソースとして、ステップ①で作成したGA4のデータソースを選択し、「レポートをコピー」をクリックすると、テンプレート内のすべてのグラフや表があなたのデータに置き換えられた新しいレポートが完成します。

ステップ④:カスタマイズして使いやすくする
自分のGA4データに切り替わったレポートが完成したら、表示項目や色、レイアウトを自分用にカスタマイズしてみましょう。Looker Studioは柔軟に編集できるのが特徴で、数クリックで自社仕様のレポートに仕上げられます。
よくあるカスタマイズ例:
- ロゴやブランドカラーの変更
- グラフの指標(例:クリック数 → CV数)を変更
- 表示項目の並び順を調整、不要なチャートの削除
- 表示期間のデフォルト設定(例:直近7日間・当月など)
すべての編集はドラッグ&ドロップ、またはクリック操作で行えるため、PowerPoint感覚で直感的に扱えるのが魅力です。
□ 関連記事:Looker Studioの使い方
ステップ⑤:レポートを共有する
レポートが完成したら、用途に合わせて共有方法を選びましょう。
Looker Studioでは、URL共有・PDF保存・自動メール配信の3つの方法が用意されています。
レポートURLを共有する(オンライン閲覧)
最もシンプルで便利な方法です。
右上の「共有」ボタンから閲覧用URLを発行でき、相手にメールでURLを送るだけでブラウザ上でレポートを確認してもらえます。
- 「閲覧のみ」や「編集可能」など、権限設定が可能
- Googleアカウントを持っていない相手にも共有できる(リンクを知っている全員に閲覧権限を付与する場合)
PDFとしてダウンロード・保存
プレゼンや資料添付、印刷などに使いたい場合は、PDF形式での保存が便利です。
右上の「共有」→「レポートをダウンロード」からPDFとして保存できます。
- 必要なページだけを選んでダウンロード可能
- コメントを追加して正式な報告資料として保存できる
自動配信メールで定期共有する
定期的にレポートを共有したい場合は、自動メール配信(スケジュール送信)機能を活用しましょう。
「共有」→「配信のスケジュール」から簡単に設定できます。
- 送信頻度は「毎日・毎週・毎月」など柔軟に設定可能
- 複数のメールアドレスを同時指定できる
- Slackなど外部ツールへの自動送信も可能
このように、Looker Studioではレポートの作成から共有まで一連の作業をオンライン上で完結できます。
特に自動配信機能を使えば、報告作業の手間をほぼゼロにできるため、日々の業務を大幅に効率化できます。
□ 関連記事:Looker Studioの共有方法まとめ
テンプレート導入時の注意点とトラブルシューティング
テンプレート導入時によくあるトラブルの多くは、「データソースの接続」に関係しています。データソースとは、GA4やGoogle広告などのデータを保管している場所を意味します。
ここでは、初心者の方がつまずきやすいポイントを解説します。
① ログインしているGoogleアカウントを確認
複数のGoogleアカウントを使っている場合、間違ったアカウントでログインしていることが原因になるケースが多いです。レポートとデータソースは「同じGoogleアカウント」でなければ接続できません。アカウントを切り替えて再接続してみましょう。
② 権限設定の不足
ログインしているGoogleアカウントにGA4の「閲覧権限」や「編集権限」がないとデータを取得できません。アクセス権を持っているユーザーに共有設定を依頼し、権限を付与してもらう必要があります。
③ データソースの選択ミス
GA4の場合、「プロパティ」の選択を誤ると、数値が正しく表示されません。データソース設定画面で、対象サイトやアカウントを正しく選択しているか確認しましょう。
GA4 Looker Studioテンプレートのよくある質問・トラブルシューティング
GA4 Looker Studioのテンプレートはとても便利ですが、実際に使ってみると「データが表示されない」「グラフが空白になる」など、うまく動かない場面に出くわすこともあります。
ここでは、テンプレートを使う際によくあるトラブルとその解決方法を、初心者の方にもわかりやすくご紹介します。
ユーザー属性(年齢・性別など)データが表示されない場合の対処法
テンプレートによっては、年齢や性別などのユーザー属性を表示するものがありますが、これらの情報が空白になることがあります。その主な理由は以下のとおりです。
- GA4側で「Googleシグナル」が有効になっていない
- Cookieの同意が得られていないユーザーは属性データが取得されない
対策としては、GA4の管理画面で「Googleシグナルの有効化」を確認すること、また取得できるデータの限界を理解しておくことが大切です。ユーザー属性データはあくまで一部のユーザーに限られる点に注意しましょう。
□ 関連記事:GA4のユーザー属性の設定方法
サイト内検索キーワードが表示されない場合の対処法
Looker Studioで「ユーザーがどんなキーワードでサイト内検索したか」を表示したい場合は、GA4で事前に設定が必要です。以下のポイントを確認しましょう。
- GA4で「拡張イベント計測機能」が有効になっているか?
テンプレートはあくまで「GA4で収集されたデータ」を表示するためのものなので、元データが存在しなければグラフや表には何も出てきません。このような場合は、まずGA4側のイベント設定を見直してみましょう。
□ 関連記事:GA4のサイト内検索キーワードの設定方法
困った時のサポートやヘルプページ
どうしても解決できないときは、以下のサポート情報を活用しましょう。
- Looker Studio公式ヘルプ:基本操作やエラーへの対応方法が紹介されています。
- GA4公式ヘルプ:イベント設定や指標の意味などを確認できます。
トラブルが発生すると焦ってしまいがちですが、多くのケースは設定の確認やデータ取得状況の把握で解決できます。正しく原因を見つけて、安心してテンプレートを活用しましょう。
これらを確認しても解決しない場合は、テンプレート提供元のFAQやサポート窓口を利用するとスムーズです。
インハウスプラスの場合、サポートチームが個別に対応可能です。
GA4 Looker Studioテンプレートの活用成功事例
「テンプレートが便利なのはわかったけれど、実際にはどんなふうに使われているの?」という疑問を持つ方も多いのではないでしょうか。
この章では、GA4のLooker Studioテンプレートが現場でどのように活用されているのか、2つの代表的な活用事例を通じてご紹介します。
制作会社でのクライアント報告レポート例
Web制作会社や広告代理店では、クライアントに対して成果をレポートで報告する業務が日常的に発生します。以前は、各担当者がGA4の管理画面からデータをCSVでダウンロードし、手作業でレポートを作っていました。
しかし、Looker Studioのテンプレートを使うことで、次のような変化が生まれています。
- 毎月のレポート作成工数を大幅削減
- 属人化していたレポート業務を標準化
- クライアントがリアルタイムでアクセスできるようになり、報告の透明性もアップ
特に、複数のクライアントを担当している場合、テンプレートを元にした運用は作業効率を大きく高めます。GA4のデータを差し替えるだけで、毎月の定例レポートが簡単に完成するため、時間を分析や改善提案にあてられるようになります。
社内会議での数値共有レポート例
社内でのマーケティング会議でも、GA4のテンプレートは大いに活用されています。特に、社内メンバーがGA4に慣れていない場合には、Looker Studioのダッシュボードが「誰でも数字を理解できるツール」として機能します。
たとえば、ある企業では次のように使われています。
- 売上に直結するKPI(訪問数・CV数など)をテンプレートで毎週自動更新
- 会議で使用するレポートはPDFとして事前に配布
- 部署ごとに「自分たちに必要な指標だけを抜き出したダッシュボード」を構築
- データの変化に気づいたら、期間を変更したりフィルタを使ってデータを絞り込んだりしながらデータを深掘りし、データに基づいた議論が可能に
このように、GA4の生データを見せるよりも、ビジュアルで整理されたレポートを使ったほうが、社内の理解と行動が早くなるというメリットがあります。
とくに、経営層や営業部門など、日常的にGA4を操作しないメンバーとの情報共有において、Looker Studioのテンプレートはとても有効です。
テンプレートの活用は「レポート作成の効率化」だけでなく、「伝わる」「納得できる」レポートにするための手段でもあります。
実際の現場での活用方法を参考に、自社でもどんな場面で役立つかをぜひイメージしてみてください。
まとめ:GA4 Looker Studioテンプレートでレポート作成をもっとラクに
ここまで、GA4とLooker Studioを組み合わせて使うメリットや、テンプレートの使い方、目的別の活用例まで、初心者の方にもわかりやすくご紹介してきました。
「GA4のレポートって難しそう」「毎回手作業でまとめるのが大変」──そんなお悩みをお持ちの方も、テンプレートを活用すれば、一気に作業がラクになり、必要な情報をスピーディーに可視化できます。
テンプレートを使えば「コピー」して「接続」するだけで、すぐに自社のデータをグラフや表で確認できるため、Looker Studioが苦手だった方も、見た目の整ったレポートがすぐに手に入り、「わかりやすい」「伝えやすい」データ活用ができるようになります。
ぜひ、この記事を参考に、GA4 Looker Studioテンプレートを活用し、レポート業務の自動化にお役立てください。
.png)
導入社数3,000社突破!
Looker StudioでGA4レポートを自動化するならインハウスプラス
圧倒的なボリュームでさまざまなGA4のレポート作成ニーズに対応。GA4に加えて、サーチコンソールやGoogle広告のテンプレートも利用できます。
一度の購入でサイト数無制限でレポートが作成でき、レポートもコピーするだけ数分で完成、カスタマイズも自由自在です。またGA4の専門家の小川卓さんに顧問として参画いただき、GA4の仕様変更があった際はテンプレートを随時アップデートしているので、ずっと安心してご利用いただけます。
GA4レポートテンプレート
ECサイト向けGA4レポートテンプレート
サーチコンソール、Google広告レポートテンプレート
Looker Studioを使ったカスタマイズ開発もお任せください
インハウスプラスでは、テンプレートのご提供だけでなく、企業様ごとに異なるご要望に合わせて、要件定義(必要な機能や内容を整理する作業)からシステムの構築までを一貫して行うカスタマイズ開発も多数ご対応しています。
一般的なレポート作成ツールでは対応が難しいようなご要望でも、Googleが提供する無料のBI(ビジネスインテリジェンス)ツール「Looker Studio」を最大限に活用することで、既存のシステム開発会社やBI専業会社と比べて、大幅にコストを抑えてご提供することが可能です。
「自社専用のレポートシステムを作りたい」「既存のデータをもっと見やすく整理したい」といったご相談がございましたら、ぜひお気軽にお問い合わせフォームよりご連絡くださいませ。担当者より丁寧にご案内いたします。
様々なデータソースに対応
インハウスプラスでは、さまざまなデータソースと連携し、レポートやダッシュボードの自動化を実現しています。以下のようなツールやサービスに対応しています:
- GA4
- サーチコンソール
- Web広告(33種類以上に対応)
- InstagramやFacebookインサイトなどのソーシャルメディア
- Googleビジネスプロフィール(MEO)
- SalesforceなどのSFA(営業支援)・CRM(顧客管理)ツール
- ECカートシステム
- その他、基幹システムや社内データとの連携も可能
豊富な開発実績があります
インハウスプラスでは、さまざまな業種・業態の開発実績があります。以下は、実際にご提供しているダッシュボードの一例です。
- Webメディア運営企業様
Web記事ごとの売上への貢献度を見える化するコンテンツ管理ダッシュボードです。どの記事がどれくらい売上に貢献しているかを明確に把握できます。 - BtoC向けアプリ運営企業様
アプリの利用状況や売上などを一元管理できる、経営・ビジネス視点での分析が可能なダッシュボードです。アプリの成果を数字で確認しやすくなります。 - BtoB向けWebサービス運営企業様
Web広告とSalesforce(営業支援ツール)のデータを統合し、マーケティングの投資対効果(ROI)を管理できるダッシュボードです。広告チャネルごとに、リード(見込み顧客)や商談・受注にかかったコスト、効果(ROAS:広告費用に対する売上)をリアルタイムで把握できます。 - 広告代理店様
クライアントへの報告に活用できる、自社ブランドのオリジナルWeb広告レポートです。Looker Studioで作成し、見た目や項目も自由にカスタマイズできます。 - 単品通販企業様
Web広告とカートシステム(ECサイトの購入データ)を連携し、チャネルごとのLTV(顧客生涯価値)やROASを可視化できるマーケティング管理ダッシュボードです。どの広告から来たお客様が、どれくらいの売上を生んでいるかが一目でわかります。
このように、お客様ごとに最適なレポートやダッシュボードをご提案・開発しております。
「こんなことはできる?」「自社データも連携できる?」といったご相談も大歓迎です。お気軽にお問い合わせください。
DeNAのデジタルマーケティング責任者として年間450億円を超えるECプラットフォームのマーケティングを担当。2014年に独立し、上場企業から資金調達後のスタートアップまでさまざまな企業のデジタルマーケティングのプロジェクトに関わり見識を広げた後、2018年3月に株式会社CALLOSUMを創業。











